某工程分布式指揮所三防自控系統
概述
根據工程的技戰術要求和電氣、通風、給排水等專業的施工圖設計,結合多年來從事人工程智能化系統設計和建設的成功經驗,以高效、可靠、經濟為總目標,我們制定了本工程智能化系統的方案,目的是通過構建一個統一的平臺,實現整個工程的三防、控制和管理的一體化,提高工程的日常維護水平和作戰保障能力。設計原則是功能完善、技術先進、操作簡單、維護方便,且節約經費。該系統性能穩定可靠,技術先進且智能化程度高,功能齊全且易擴充,人機接口友好,并具有自主知識產權,便于系統的維護和升級,信息安全有保障。
一、分布式指揮所特點
分布式人防指揮所的核心是“物理分散、網絡聯動”,必須構建高可靠、一體化的通信平臺,實現數據、信息的互聯互通和相互備份。本方案中每個分區的控制網絡和控制功能相對獨立,但每個分區又兼作另外兩個分區的控制信息備份。
二、功能簡介
(一)射線和毒劑報警監測
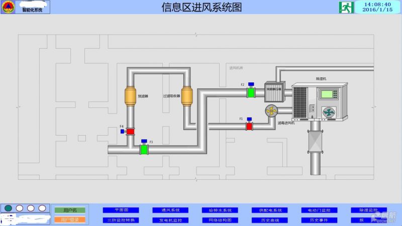
(二)通風空調系統監控及空氣質量監測,包括:
(1)進排風機的監控
(2)風管上各電動閥門的監控
(3)工程內外空氣壓差的監測與顯示
(4)空調機組遠程監控
(5)空調品質等環境參數監測
(三) 水位、水溫監測
(四) 污水泵監控
(五) 發電機組的遠程控制
(六) 高低壓配電柜監測
(七) 主要供配電回路電氣參數監測
(八)油位監測
三、智能照明監控
本工程采用智能照明控制系統。照明控制總線與三防控制系統共用一條總線,是標準開放的總線技術。可實現各種照明控制方式:燈光開關控制、分散集中控制、遠程控制、與其他設備系統的聯動控制等,控制方式方便、靈活、易于修改、易于操作、易于維護,可有效地節約能源,提高管理人員的控制效率。本設計主要實現整個工程走廊、通道等公共空間的智能照明監控。使用一根總線將各個區域的控制箱連在一起,實現智能控制。在兩個口部安裝智能照明控制面板,當人員進入工程或者走出工程時開啟或者關閉響應的照明回路。每個區域可獨自運行,不需要控制主機進行干預。智能照明控制系統與設備自動化系統連接和集成,可在設備監控主機上實現所有公共區域的照明監控。
四、電控防護門、電控防護密閉門及電控密閉門的控制
當隔絕通風方式下關閉所有電控防護門、電控防護密閉門及電控密閉門,并對電控門上鎖,禁止任何人員出入;轉入濾毒通風方式后,電控門解除鎖定狀態,系統保證任何時候只能開啟一道電控門;清潔通風方式下,執行正常邏輯,即開門申請按鈕按下后開啟電控門,關門申請按鈕按下后關閉。上圖為某工程的電動門監控畫面。
五、 三防自動轉換控制,包括:
(一) 三防聯鎖控制
系統根據三防報警主機的報警信號,以及防化值班室(或中控室)的三防報警按鈕狀態,當工程受到核、化、生襲擊或在手動按下報警按鈕后,根據“清潔式、濾毒式和隔絕式”三種通風方式的要求和預先設定的控制邏輯,遠程控制相應的設備運行與停止,實現三種通風方式的自動轉換。
(二) 三防報警信息顯示
在口部最內側密閉門內、防化化驗室、電站配電室、作戰指揮室等位置設置三防狀態指示與報警裝置,顯示當前三防通風方式,讓相關人員及時了解當前工程所處的通風方式。當通風方式改變時,進行相應的報警提示。
六、設備自動巡檢系統軟件
設備自動巡檢系統采用計算機代替人來進行設備巡檢,工程中的設備能在規定的時間按照規定的過程定期進行動作,巡檢故障的設備能及時通知給工程維護人員并進行處理,并能根據故障類型自動給出故障原因和維修方案,能顯著提高工程內設備的完好率。具體的實現功能包括:
設備巡檢:自定義巡檢設備的列表,定義巡檢周期,巡檢耗時,生成巡檢報告,巡檢完后應回到初始狀態。
設備運行時間累計:自動累計設備的運行時間,包括每次設備的啟停時間、運行時間、總運行時間,生成設備運行報告。
設備信息:包括廠家,安裝位置,設備型號,參數等。
維修管理:維修錄入,維修查詢。此系統的存在使得智能化系統具有高附加值,根本性了提高作戰保障能力和工程維護水平。
七、相關頁面展示:


